Suche
Filters
Schliessen
FX125.4

½ 19" Power Amplifier 4x 125W/4 Ohm oder 2x 250W/8 Ohm/100V mit DSP und Wireless Access;

Class D - bis zu 2x 250W Power Sharing (Low Z Mode)
Webbrowser & Virtual basierende Software mit Backupfile Möglichkeit (Service) zur Konfiguration, sowie Bedienung
Tischversion (Optional: 19" Montagewinkel FA-1.2RM, rückseitige Montagewinkel FA-2.2RPM oder Tisch-/Wandmontagewinkel FA-TWB)
Leistung: 4x125W@4Ω/@8Ω oder 2x250W@8Ω/70V/100V
SPDIF Digital I/O
Div. Speaker Presets/Library (u.a. AW series) & control drivers
The FX series is a range of multi-purpose installation DSP-equipped amplifiers. The FX series amplifiers feature a built-in Wireless-Access-Point (WAP) for simple connection and configuration via WiFi as a well as an intuitive web-based software UI.

With 6 models to choose from starting at 2 x 60W in a half rack unit to 4 x 500W in a two rack unit, there’s an FX that will fit just about any project.

Ashly’s FX comes in two configurations: 1/2 Rack Units (RU) for fitting into those tight spaces where other high-powered amps won’t go. And for when you need the “big guns”, the 2 RU FX 500.2 & FX500.4 deliver power enough for even the largest speakers in your system (like those big subs). All FX models are lightweight for their power levels (the 2,000W FX 500.4 is only 16.5 lbs!). FX does more, in a smarter, more comprehensive package.

Naturally, they have the rugged reliability that Ashly is known for…including a 5-year warranty.

FX isn’t just another amplifier with a pretty face. Under the hood, the FX Series sports a powerful DSP engine that can be configured to suit a wide range of tasks, without the need for additional equipment. From processing input sources, routing and output DSP that can fine tune the sound of any speaker. Everything you need is right there. These will mix into Zones A-D and then into Outputs (2 or 4 depending on the number of amplifier channels). All models have a 4-channel DSP configuration, including:
• Input processing
• Zone Processing
• Output Processing
• Speaker Processing
• Device Settings

This makes the FX Series capable of handling a variety of applications, such as:
• Multi-zone music distribution for retail, restaurant/bar
• Noise masking for offices and medical facilities
• Media playback for hotel lobbies, retail & museum kiosks
• Mobile Sound

To control FX’s powerful DSP, you’ll find its user-friendly software interface that offers an intuitive workflow and easy access to even FX’s most advanced functions. A webpage-like directory on the lefthand side of the UI keeps all necessary functions clearly visible and accessible at all times. No multi-page layering, no right-click or hidden menus and no getting “lost in the weeds”.

This starts with the FX Dashboard, where you will quickly see the amp’s status displayed, along with Zone controls. The directory then takes you through the signal flow from Inputs to Zones to Outputs, followed by general settings. Easy. Simple.

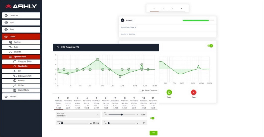
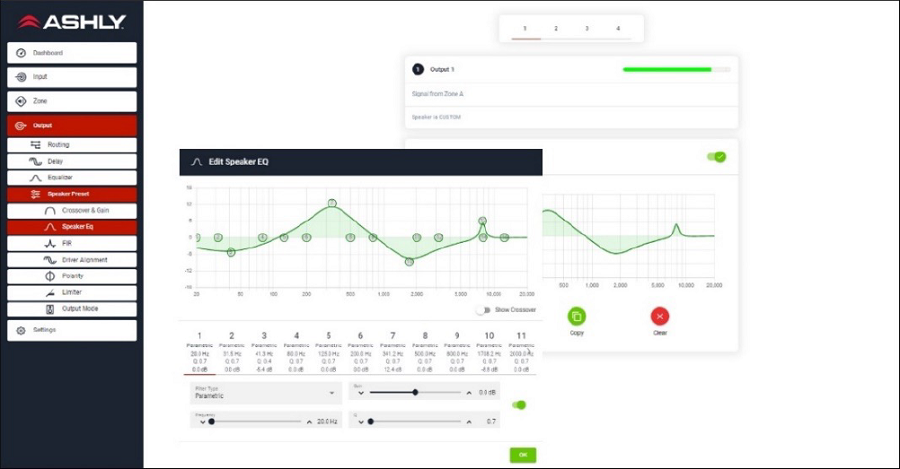
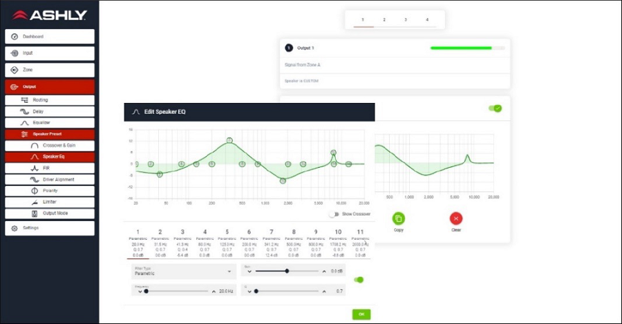
An added feature is the ability to create, save & load speaker presets to accommodate virtually any loudspeaker (including Ashly AW, IS & SP models, of course). These can be loaded independently per channel, so different speakers may be used for different zones, or satellites and subs may be used for a bar or auditorium.

Rather than being tethered to a PC with an installed app, FX can be accessed anytime, anywhere with almost any browser-enabled device. FX software provides easy viewing and control from virtually any PC, tablet or smartphone, regardless of OS. No software to install (it’s built into the FX unit). Just connect using the Ethernet port or built-in WiFi and you’re ready to Rock & Roll. The WiFi connection allows secure ID and password protection from unauthorized use and for more advanced users, Ethernet allows custom IP settings for use on a more complex wired LAN.

The browser-based network interface also makes remote service and troubleshooting easier. A technician can simply log in with remote access from their PC or mobile device and without needing to download or install any software.

• FX can change gears to work for whatever type of speakers your system requires. Its multi-mode operation with switchable Low Z (4/8 Ohms) or Hi Z (70/100V) can be selected in software, so you can mix and match speaker types as needed. All models also offer convenient power-sharing technology that balances power between channels to meet different load requirements.

• Each channel of the FX Series can operate at Low Z mode or be bridged for 70/100V constant Voltage output by selecting the appropriate Output Mode in the DSP software on each channel (Note: HiZ operation requires two channels to be bridged)

• The SPDIF Digital I/O may be used to connect other compatible equipment or may be used to bridge two FX amplifiers and digitally expand the system.
The FX series is a range of multi-purpose installation DSP-equipped amplifiers. The FX series amplifiers feature a built-in Wireless-Access-Point (WAP) for simple connection and configuration via WiFi as a well as an intuitive web-based software UI.

With 6 models to choose from starting at 2 x 60W in a half rack unit to 4 x 500W in a two rack unit, there’s an FX that will fit just about any project.

Ashly’s FX comes in two configurations: 1/2 Rack Units (RU) for fitting into those tight spaces where other high-powered amps won’t go. And for when you need the “big guns”, the 2 RU FX 500.2 & FX500.4 deliver power enough for even the largest speakers in your system (like those big subs). All FX models are lightweight for their power levels (the 2,000W FX 500.4 is only 16.5 lbs!). FX does more, in a smarter, more comprehensive package.

Naturally, they have the rugged reliability that Ashly is known for…including a 5-year warranty.

FX isn’t just another amplifier with a pretty face. Under the hood, the FX Series sports a powerful DSP engine that can be configured to suit a wide range of tasks, without the need for additional equipment. From processing input sources, routing and output DSP that can fine tune the sound of any speaker. Everything you need is right there. These will mix into Zones A-D and then into Outputs (2 or 4 depending on the number of amplifier channels). All models have a 4-channel DSP configuration, including:
• Input processing
• Zone Processing
• Output Processing
• Speaker Processing
• Device Settings

This makes the FX Series capable of handling a variety of applications, such as:
• Multi-zone music distribution for retail, restaurant/bar
• Noise masking for offices and medical facilities
• Media playback for hotel lobbies, retail & museum kiosks
• Mobile Sound

To control FX’s powerful DSP, you’ll find its user-friendly software interface that offers an intuitive workflow and easy access to even FX’s most advanced functions. A webpage-like directory on the lefthand side of the UI keeps all necessary functions clearly visible and accessible at all times. No multi-page layering, no right-click or hidden menus and no getting “lost in the weeds”.

This starts with the FX Dashboard, where you will quickly see the amp’s status displayed, along with Zone controls. The directory then takes you through the signal flow from Inputs to Zones to Outputs, followed by general settings. Easy. Simple.

An added feature is the ability to create, save & load speaker presets to accommodate virtually any loudspeaker (including Ashly AW, IS & SP models, of course). These can be loaded independently per channel, so different speakers may be used for different zones, or satellites and subs may be used for a bar or auditorium.

Rather than being tethered to a PC with an installed app, FX can be accessed anytime, anywhere with almost any browser-enabled device. FX software provides easy viewing and control from virtually any PC, tablet or smartphone, regardless of OS. No software to install (it’s built into the FX unit). Just connect using the Ethernet port or built-in WiFi and you’re ready to Rock & Roll. The WiFi connection allows secure ID and password protection from unauthorized use and for more advanced users, Ethernet allows custom IP settings for use on a more complex wired LAN.

The browser-based network interface also makes remote service and troubleshooting easier. A technician can simply log in with remote access from their PC or mobile device and without needing to download or install any software.

• FX can change gears to work for whatever type of speakers your system requires. Its multi-mode operation with switchable Low Z (4/8 Ohms) or Hi Z (70/100V) can be selected in software, so you can mix and match speaker types as needed. All models also offer convenient power-sharing technology that balances power between channels to meet different load requirements.

• Each channel of the FX Series can operate at Low Z mode or be bridged for 70/100V constant Voltage output by selecting the appropriate Output Mode in the DSP software on each channel (Note: HiZ operation requires two channels to be bridged)

• The SPDIF Digital I/O may be used to connect other compatible equipment or may be used to bridge two FX amplifiers and digitally expand the system.